Richard Dern

Mon réseau

Mon réseau

Trois mois après avoir ouvert ce blog en 2021, j’ai publié un article, régulièrement mis à jour, décrivant mon réseau. J’ai récemment effectué pas mal de modifications qui, à mon sens, appelaient à rédiger un tout nouvel article.

Généralités

Je suis toujours client free avec une Freebox Pop sur connexion fibre.

Je n’ai toujours aucune machine virtuelle ni aucun système de conteneurisation.

Infrastructure

Réseau

J’ai toujours mon switch TP-Link TL-SG1016, qui commence à devenir obsolète à mesure que mes liens réseau montent en vitesse.

Je dispose de trois Synology MR2200ac en mesh qui fournissent le Wifi partout où j’en ai besoin.

Mes points d’accès sans-fil sont des Synology MR2200ac configurés en mesh.

Routeur

Mon routeur, un Trigkey G5.

Mon routeur est un Trigkey Green G5 Mini, doté d’un CPU Intel N100, de 8G de mémoire, d’un SSD NVME de 256G et de deux connecteurs ethernet 2.5Gb/s.

Il fait tourner OPNsense, et me fournit une connectivité IPv6 complète depuis que j’ai demandé de l’aide à ChatGPT pour cela. Kea est employé comme serveur DHCP et DHCPv6 : tous les périphériques du réseau sont assignés à des baux statiques, et les noms des machines sont stockés et fournis par Unbound (dont c’est le seul rôle). L’IPS/IDS (Suricata) offre un premier niveau de protection du réseau.

Le N100 est plutôt à l’aise, malgré l’IPS/IDS sur le lien 2.5Gb/s.

C’est la seule machine du réseau à utiliser les serveurs DNS de mon fournisseur d’accès à Internet. Tout le trafic DNS passe obligatoirement par le serveur DNS décrit ci-dessous.

Serveur DNS

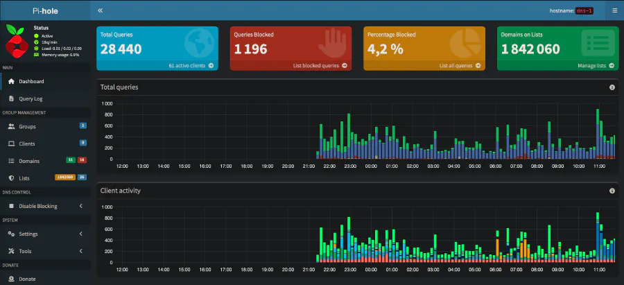
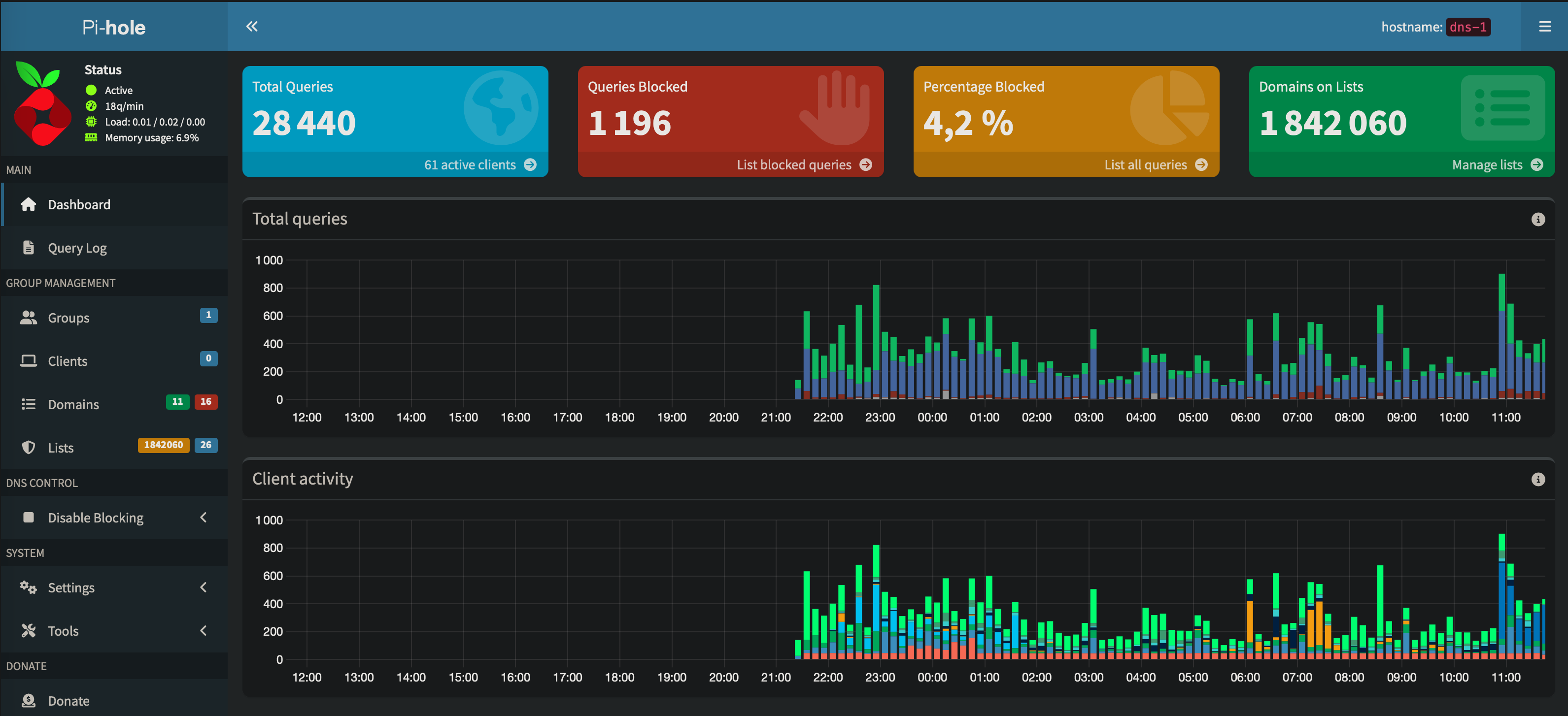
Un Raspberry Pi 4B avec 2G de mémoire et une carte SD Sandisk de 64G est installé sous Raspberry Pi OS Lite (debian Trixie) avec Pi-hole et Unbound en serveur de résolution récursive.

Là aussi, le Raspberry Pi 4 est plutôt à l’aise, y compris en terme de mémoire vive, malgré la quantité (raisonnable) de domaines bloqués. L’absence de statistiques sur la gauche trahit une mise à jour récente de Raspberry Pi OS, dont une réinstallation from scratch est préconisée.

J’ai l’intention d’installer une deuxième machine de ce type, en tout point similaire, mais ça serait plus à titre expérimental que pour couvrir un besoin réel : ce setup est très stable.

Reverse-proxy

L’Awow AK34, mon ancien routeur.

Mon ancien routeur, un Awow AK-34 équipé d’un CPU Intel Celeron N3450, de 6G de mémoire et d’un SSD de 120G, a été réaffecté à de nouveaux usages. Il fait tourner NixOS.

C’est désormais le reverse-proxy (sous Caddy) du réseau (vers lequel passe donc tout le trafic HTTP et HTTPS entrant), avec support du failover pour certains de mes domaines les plus importants (et notamment celui du blog). D’ailleurs, j’ai mis en place une page de status sous Gatus.

Je voulais depuis longtemps mettre à disposition une page de status, principalement pour mon usage personnel mais qui ne coûte rien à rendre publique. J’ai choisi Gatus parce qu’il ne fait rien de plus que ce que je voulais.

En outre, c’est aussi le surveillant de mon réseau matériel grâce à Beszel, et l’une des deux machines à me fournir une connectivité SSH à tout le réseau via Sshwifty (avec le serveur principal en failover).

L’installation de Beszel est très facile, y compris sur des machines un peu exotiques comme mon NAS ou sur OPNsense. En un seul coup d’oeil, j’ai accès aux vitales de l’ensemble de mon réseau.

Domotique

Mon Kodlix GN41, équipé de son CPU Intel Celeron N4100, de ses 8G de mémoire et de son SSD de 120G est toujours mon serveur de domotique sous Home Assistant depuis sept ans environ, et il est toujours aussi vaillant et économe en énergie.

Serveur principal

Le serveur principal est un Minisforum U820, doté d’un CPU Intel Core i5 8259U, 16G de mémoire et un SSD NVME de 1To, sous NixOS.

Il est en charge de mon blog et du serveur MeiliSearch pour la page de recherche, de ma forge git, et de plusieurs applications web utilisées localement (depuis mon réseau local, non accessibles depuis Internet), notamment mes outils d’écriture :

NAS

Un NAS que j’ai depuis longtemps mais duquel je demandais toujours trop. Maintenant que je ne lui demande plus que de faire de la sauvegarde, il se montre tout à fait capable (même si son load reste particulièrement élevé, autour de 4).

J’ai réhabilité le Synology DS216 Play, dans lequel j’ai installé deux SSD de 1To. Il héberge une copie failover de mon blog, ainsi qu’une copie exacte de l’intégralité des dépôts de ma forge. Ainsi, si je devais couper le serveur principal pour une raison ou une autre, mon blog resterait accessible, et j’aurais toujours accès à mes dépôts git, même si la forge tombait aussi.

Onduleurs

J’ai installé Raspberry Pi OS Lite sur des Raspberry Pi 0W avec nut, de sorte à pouvoir surveiller mes trois onduleurs à travers le réseau :

Ils ont tous des batteries neuves.

Autres périphériques

Outre une quantité déraisonnable d’ESP8266 et d’ESP32, aussi bien dans des projets personnels que dans des produits grand public (comme une multitude de périphériques Shelly dont je suis très friand), je mets aussi mon imprimante (une Brother DCP L2520DW), ma station météo, mon pont Philips Hue, ma Philips Hue HDMI Sync Box 8K et mon switch USB Wifi dans les périphériques d’infrastructure.

Consommation électrique

Malgré la quantité de machines présentes sur mon réseau, l’infrastructure consomme moins de 60W, ce qui représente un coût d’environ 120 euros sur une année.

Clients

Mon ordinateur de travail est, pour le moment, un Mac mini M2 8G/256G. Mon intention, à moyen terme, est de travailler exclusivement sur iPad, d’où certains choix que j’ai fait dans l’infrastructure, et notamment concernant OpenVSCode Server et Sshwifty. J’attends juste de pouvoir m’équiper d’un iPad capable de sortir un signal vidéo en 120Hz pour pouvoir piloter ma LG C3.

Mon PC de jeu est un Alienware Aurora Ryzen Edition R10, doté d’un CPU Ryzen 9 5900X, de 32G de mémoire, d’une RTX3080 10G, d’un NVME de 1T et d’un SSD de 2T. Il tourne sous NixOS.

J’ai deux iPad Air 2 qui me servent de panneau de contrôle pour la domotique, un iPad Pro 10.5 pour lire avant de dormir, et un iPad Air M2 de 11 pouces pour les rares moments où je ne suis pas devant l’ordinateur. Mon téléphone est un iPhone 15 Pro.

J’utilise encore occasionnellement mon premier Mac Book Pro et mon Alienware M17x-R4, mais c’est plus par nostalgie qu’autre chose : je n’arrive pas à me séparer de ces machines…

Mon épouse est à peine moins bien équipée : elle travaille sur un Mac Book Air M2, et elle dispose d’un iPad Air M2 de 13 pouces et d’un iPhone 12 Pro.

Conclusion

Mon architecture réseau a peu changé depuis 2014. J’ai remplacé mes boitiers desktop (que je conserve encore comme des reliques) pour des mini-PC en 2021, mais j’ai toujours opté pour une séparation des pouvoirs.

Je suis content de mon réseau aujourd’hui : il y a peu de choses que je changerais, maintenant que j’ai terminé les modifications dont je parle depuis quelques mois. Mais j’ai tout de même encore quelques projets :

Soutenir le site

Si mon travail vous a été utile, vous pouvez contribuer aux frais qui permettent au site de rester en ligne, sans publicité intrusive.

Le paiement se fait sur la plateforme choisie : je ne reçois ni ne stocke vos données bancaires.

  • Ko-fi

    Plateforme spécialisée dans le soutien aux créateurs, adaptée aux dons ponctuels sans engagement.

  • PayPal

    Service de paiement très répandu, pratique si vous l'utilisez déjà.

À quoi servent les dons ?

Taxonomies

Entreprises
Tags

Articles relatifs